Understanding your first reports
Once your domain is active, DMARC/eye begins processing email authentication data. Here’s how to read your dashboard and what to focus on first.
Once your domain is activated and properly configured in DNS, DMARC/eye will begin receiving and displaying DMARC aggregate reports from email providers like Gmail, Outlook, Seznam, Mailchimp, and others.
Dashboard overview
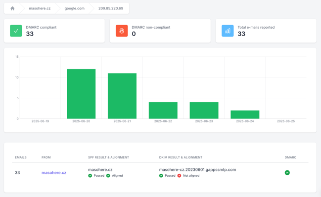
At the top of the domain report, you’ll see a quick summary with three key metrics:
- DMARC compliant – number of emails that passed authentication (SPF or DKIM, with alignment)
- DMARC non-compliant – emails that failed authentication checks
- Total emails reported – total volume of emails analyzed for the domain
Below the summary is a graph showing how many emails passed or failed each day — green for compliant, red for failures.
Sender overview
Below the chart, you’ll find a list of all sources that have emailed using your domain.
Each row shows:
- Sender – IP address or service domain
- Health – overall status (green = compliant)
- Emails reported – how many emails this source sent
- DMARC compliance – whether the messages passed
- SPF aligned / DKIM aligned – alignment status for each method
Tip: A message is DMARC compliant if at least one method (SPF or DKIM) passes and aligns.
Report details: Digging deeper
Click on any sender or IP to view detailed results:
- IP address used to send the email
- Header from – the domain used in the email header
- SPF result – whether the IP is authorized and aligned
- DKIM result – whether the digital signature is valid and aligned
- DMARC result – final pass/fail outcome
Example:
33 emails were sent from IP 209.85.220.69 by Google:
- SPF: ✅ Pass + ✅ Aligned
- DKIM: ✅ Pass + ❌ Not Aligned
- DMARC: ✅ Compliant (because SPF passed and was aligned)

What to check first
- Are your legit senders (like Google or Mailchimp) passing both SPF and DKIM?
- Are any unknown or suspicious sources appearing?
- Are messages failing because of missing or misconfigured records?
Review your authentication setup properly and follow the recommendations in the dashboard.
AI-powered insights
DMARC/eye helps you make sense of the data by providing smart recommendations, such as:
- Add this IP to your SPF record
- Fix DKIM signing for a specific mail service
- Safely tighten your DMARC policy from p=none to quarantine or reject
These recommendations are based on real patterns found in your reports.